Netduma R3 Gaming Router Review – Great gaming features but dated hardware
Back in 2020, I reviewed the Nighthawk Pro XR1000 WiFi 6 Gaming Router, which was essentially the same hardware as the RAX50 but running DumaOS, which is a specialist router OS with an attractive UI and many features geared toward improving gaming performance.
Netgear hasn’t produced another router running this OS but Netduma, the company behind DumaOS has made their own router, the Netduma R3 which is available now for £215.
Related Reviews
- Netgear Nighthawk Pro Gaming XR1000 Review
- Netgear Nighthawk RS300 WiFi 7 Router Review
- Netgear Nighthawk RS700S WiFi 7 Router Review
- Acer Predator Connect W6 Wi-Fi 6E Router Review
- Reyee RG-E5 Wi-Fi 6 AX3200 Router Review
- TP-Link Archer AX11000 Tri-Band Wi-Fi 6 Gaming Router Review
Specification

| Specification | Details |
| DumaOS Version | DumaOS 4 |
| DumaOS Access | iOS/Android App, Mobile and Desktop Web Views |
| Wifi Technology | WiFi 6 802.11ax Dual Band Gigabit |
| Wifi Performance | AX3000 WiFi (BCM6756) |
| Wifi Band | Simultaneous dual band 2.4 & 5GHz |
| Antennas | 4 x external, detachable antennas |
| Ethernet Ports | 4 x LAN Gigabit, 1 x WAN (10/100/1000Mbps) |
| CPU | ARM 1.5GHz Quad-core Processor |
| Memory | 256MB DDR3 RAM, 256MB Flash |
| LEDs | Reactive RGB |
| Power Supply | 12V, 1.5A |
| USB Ports | 1 x USB 3.0 |
| Contains | Cat 6 Ethernet Cable, Power Adapter, User Guide |
Features
The Netduma R3 comes with some notable features, most of which are designed to enhance online gaming by optimising the network. Let’s take a closer look at what it offers:
Geofilter
The Geo-Filter is the most unique and sought-after feature of the R3, enabling users to manually choose the servers they connect to. For gamers who struggle with latency issues due to automatic server selections based on skill level rather than location, the Geo-Filter ensures that only low-ping servers are selected, resulting in smoother gameplay.
With Geolatency technology, players are able to filter out laggy servers without complicated setup, making the feature accessible even for casual users. This functionality is especially advantageous for gamers using consoles, as there’s usually limited control over the servers to which they are assigned.
SmartBOOST
Another highlight is SmartBOOST, which dynamically adjusts bandwidth allocation to prioritize network traffic for applications that need it most. This feature is effective in preventing lag or buffering even when the network is being shared heavily, such as during simultaneous gaming and media streaming. SmartBOOST does what it promises by giving preference to gaming data packets, ensuring seamless gameplay without sacrificing other activities on the network.
Steady Ping, Ping Optimiser, and Ping Heatmap
Steady Ping and Ping Optimiser are two more features aimed at reducing latency and stabilizing your gaming connection. Steady Ping adds a buffer to keep latency stable, while the Ping Heatmap provides users with a visualization of their ping to various servers, making it easier to determine which connections will provide the best gaming experience.
These features, while useful, may not be revolutionary. Similar benefits can be achieved with Quality of Service (QoS) settings available on many other gaming routers. Nevertheless, the easy-to-use interface of DumaOS makes these features accessible for users without in-depth networking knowledge.
AdBlocker and Hybrid VPN

The AdBlocker feature allows the router to block advertisements and malware for all connected devices, including those that do not usually have ad-blocking capabilities, such as smart TVs and gaming consoles. The built-in Hybrid VPN feature allows selective VPN usage, which means users can route specific devices or applications through a VPN without affecting the entire network.
While these features are welcome additions, it’s important to note that standalone ad-blockers and VPN configurations offer more comprehensive protection and functionality. That said, having these features integrated into the router can be convenient, especially for those who do not wish to configure them separately.
Network Activity and Device Management


The Network Activity feature provides a detailed breakdown of how bandwidth is being used on the network, making it easy to spot devices or applications consuming excessive amounts of data. The Device Manager offers a visual representation of the network, allowing easy identification and management of devices connected to the router.
Design & Ports

In terms of physical design, the Netduma R3 is functional but does not stand out. It has four detachable external antennas, which contribute to a slightly bulky appearance. The LED lighting is RGB, allowing some customisation, but this is an aesthetic consideration with no impact on performance.
On the port side, the router has:
- 4 Gigabit LAN Ports: Standard for a router in this price range, but lacking in multi-gigabit support which is increasingly common in gaming routers.
- 1 WAN Port (10/100/1000Mbps): Again, a standard inclusion.
- 1 USB 3.0 Port: Useful for connecting storage devices but not something that enhances the gaming experience in a major way.
One of the biggest drawbacks is the lack of multi-gigabit Ethernet ports, which is an issue when considering that other routers in a similar price bracket are now offering 2.5G Ethernet as standard. The hardware limitations of the R3 become evident here, particularly in the context of a router marketed to gamers who demand the best in speed and connectivity.
Set Up




Setting up the Netduma R3 is straightforward. Thanks to the clear layout of the DumaOS, configuring settings and optimising the router for gaming is a smooth process. As you can see from the screenshots, the setup process includes many QoS which you don’t see on most routers.
The mobile app and desktop web access both provide intuitive ways to adjust features without the need for advanced technical knowledge. For those who are intimidated by network settings, the clear instructions and guided setup can make the process less daunting.
DumaOS UI and Settings

The DumaOS UI is attractive and easy to use. The dashboard is impressive, giving you some insight into your network performance.
It has basic traffic identification, allowing you to see what applications are using bandwidth. This will group up traffic by categories, such as gaming or streaming but within the Network Activity tab, you can select all apps and see a breakdown of which apps use the most data. It can identify things like Netflix, YouTube, and OneDrive but doesn’t have the level of detail you find on things like Unifi, which is a much more detailed traffic analysis thanks to its IDS/IPS features.
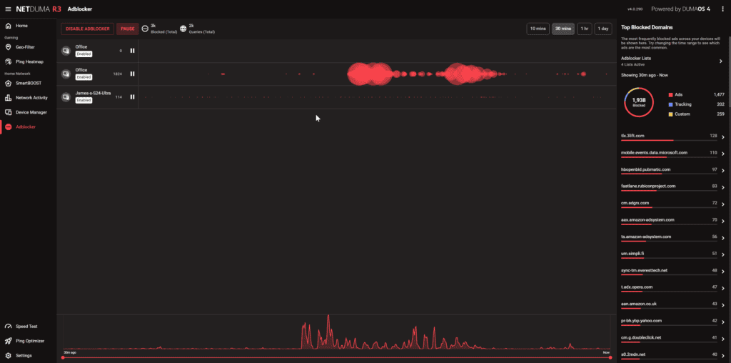
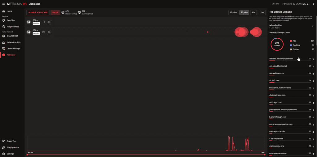
One feature worth highlighting is the AdBlocker. Very few routers have this feature. Netgear certainly doesn’t on the routers running the standard Netgear OS. While many people use things like PiHole or adblocking DNS servers like NextDNS, it is great that this feature is built into the router itself. The default settings are quite light-handed, but you can add your own lists, and it allows you to add domains to an allowed list, so it can work just as effectively as PiHole or NextDNS.
Under the settings tab, you will find the Hybrid VPN. There is nothing particularly special about this, but it does support Wireguard as well as OpenVPN, which is better than some routers,

















Gaming Performance – Do the gaming features improve gaming performance?
The Netduma R3 is specifically designed for gamers, and the features provided by DumaOS do help improve gaming performance. However, whether or not these features deliver tangible benefits can depend greatly on individual use cases and the games being played.
- Geofilter & Ping Stability: The Geo-Filter feature is a valuable tool for those who consistently experience high ping and latency issues due to being connected to distant servers. With the Geo-Filter, users can ensure they connect to nearby servers, thereby minimizing latency.
- Bandwidth Prioritization: SmartBOOST and Congestion Control are practical features, particularly for households where multiple users may be gaming, streaming, or downloading simultaneously. These features work effectively in optimising bandwidth allocation, which contributes to consistent gaming performance.
- Ping Heatmap: This feature is handy for those who like to manually select servers for the best possible ping, giving a competitive edge in fast-paced online games. It’s especially beneficial in games like Call of Duty or FIFA, where server locations can heavily influence gameplay smoothness.
I am not a massive gamer nowadays, but the Geofilter is the standout feature, and I am led to believe the main reason why gamers want a Netduma router is that it gives you some degree of control over which servers you use when gaming. Many game servers will mathmake based on your skill, not ping, so this feature allows you to override that.
That said, if you have a well-optimised home network with decent hardware, many of the features found in the R3 may feel redundant. The benefits of SmartBOOST, for instance, can be achieved using QoS on competing routers at a similar price point.
Ethernet Performance
Wired performance is generally solid, and the four Gigabit LAN ports provide reliable connectivity for gaming consoles, PCs, and other wired devices. However, as previously mentioned, the lack of multi-gigabit support is disappointing. Competing models now offer 2.5GbE ports, which is useful for those with high-speed fibre internet connections.
The lack of 2.5GbE is a big mark against the Netduma, in my opinion. In the UK, Openreach now supports 2500Mbps connections, and I know this is overkill for most people and wouldn’t necessarily improve things like ping or latency, but I suspect gamers that are serious enough to buy a specialist gaming router would also be the type of people that are willing to invest in the fastest Internet as possible. Call of Duty Warzone Season 5 Reloaded had an update size of 240 GB, so there are clearly some benefits to buying ultra-fast Internet if you’re a gamer.
WiFi Performance
The Netduma R3 uses AX3000 WiFi (WiFi 6), which is adequate for most scenarios. However, most devices still use WiFi 5 or WiFI 6. We have WiFi 6E and WiFi 7 now.
I’d assume most gamers buying a gaming router like this would use an Ethernet connection, so you could argue better (and more expensive) WiFi is unnecessary. However, handheld gaming consoles like the Rog Ally, Lenovo Legion Go and Steam Desk all use WiFi 6E.
The actual performance during testing was somewhat mixed. The R3 is capable of handling most gaming setups well in a medium-sized home, but performance can degrade in larger spaces or when many devices are connected.
In my office, I can max out my Virgin Media Gig1 connection when connected to the Ubiquiti Unifi U7 Pro, but with the Netduma, I was able to achieve 780Mbps. The ping was identical though.
USB / NAS Performance
The USB 3.0 port on the R3 allows for basic NAS (Network Attached Storage) functionality, but the performance is relatively average. It’s fine for light file-sharing needs, but if you’re hoping for high-speed file transfers and a reliable NAS-like experience, you may be better off with dedicated network storage or another router that places more emphasis on this feature.
Price and Alternative Options
The Netduma R3 is available to buy now from Netduma for £215.
The Netgear XR1000 is still available for just £170, but it runs DumaOS 3.0.
I don’t think there are any other routers with the exact gaming features DumaOS offers, but there are plenty of routers with a superior hardware specification for a similar price point or cheaper. Additionally, many of these are advertised as gaming routers, but the specific features varies by brand:
- GL.iNet GL-MT6000(Flint 2) WiFi 6 Router Gaming WiFi Router
- 2 x 2.5G Multi-Gig Port+4 x 1G Ethernet Ports
- £135
- ASUS ROG Rapture GT-AX11000
- Triband WiFi 6
- RJ45 for Gigabits BaseT for WAN x 1, RJ45 for Gigabits BaseT for LAN x 4, Multi-Gig Ethernet port 2.5G/1G x1
- USB 3.1 Gen 1 x 2
- £279
- Netgear RS300 WiFi 7 Tri-Band Router
- WiFi 7 with 2.5GbE
- Not advertised as a gaming router
- £299
Overall
The Netduma R3 is a curious router that clearly caters to a niche audience. The gaming features offered by DumaOS – particularly the Geo-Filter and congestion management tools – are attractive to a specific subset of gamers who deal with latency issues and want more control over server selection. These features do work well, and the router delivers on its promise of improving gaming stability and reducing lag.
However, for the average user, the Netduma R3 is a tough sell. Its hardware is dated compared to other routers available at the same or lower price point. The lack of multi-gigabit Ethernet ports and average WiFi performance are considerable drawbacks, especially when you consider that cheaper alternatives offer capabilities similar to those of better hardware. For those not specifically in need of the Geo-Filter, there are better, more cost-effective choices available.
The R3 might be worth considering if:
- You are a console gamer and often deal with poor server matchmaking.
- You need a router that gives you better control over latency and server selection.
- You prefer the convenience of an integrated VPN and ad-blocking solution.
If none of these apply to you, you might be better off looking at routers that provide better performance, coverage, and hardware for a similar or lower price. The Netduma R3 fills a specific niche well but falls short in delivering the all-around power and features expected from a router at this price point.
Netduma R3 Gaming Router Review
-
Overall - 75%
75%
Summary
The Netduma R3 is very much a niche router. If you are a competitive gamer who plays games that the DumaOS supports and is willing to pay a premium just to optimise your ping with servers, then this will do exactly that. There isn’t really anything else that has these specific geofilter options.
Beyond that, the DumaOS features are nice, and it has an attractive and user-friendly UI, but for anyone other than competitive gamers, these features will have little, if any, benefit, and the underlying hardware is inferior to many competing routers at a similar price point.
Pros
- Probably the only router OS that can help improve gaming performance thanks to the Geofilters
- Attractive UI with some nice features
Cons
- The underlying hardware is both dated and overpriced
