Tado Wireless Smart Thermostat V3+ Review – Including Smart Radiator Valves
Living in a large, old, inefficient home in the north of England, I have been a big fan of smart heating ever since it became available.
My first experience was with the original Tado system back in 2014, but back then, they didn’t have the smart radiator valves, so I quickly jumped ship to Heat Genius back in 2016, now Genius Hub. From memory, they were the first smart home heating solution to offer smart radiator valves for zoned heating. In comparison, Hive Heating took another three years before they launched a smart TRV.
I have always been a big advocate of smart radiator valves and zoned heating, and with gas prices skyrocketing over the past few years, these have become more important than ever.
Looking for affordable alternatives to Genius Hub, I have reviewed several smart radiator valves in recent years, including Radbot, the TP-Link Kasa KE100, and the Aqara Smart Radiator Thermostat E1.
The Kasa KE100 and Aqara TRVs are both excellent, but they don’t work as an all-in-one system with boiler control.
At the end of 2023, I reviewed the Tado Smart Radiator Thermostat Valves with the intention of upgrading my entire system to Tado if I was happy with them.
My Genius Hub system still works OK after 8 years, and I still use most of the original valves, so it has definitely provided a good return on investment. I am mainly replacing the system due to my obsessive desire to tinker with things. Tado is the brand I always recommend, so I should at least review them properly to back up my recommendations.
No products found.
Features
The Tado Wireless Smart Thermostat V3+ has the following headline features:
- Sleek touchscreen display with simple controls
- Scheduling and geo-fencing for heating control
- Open window detection to avoid wasting energy
- Remote access and control from iOS and Android apps
- Integration with Google Assistant and Amazon Alexa
- Auto-Assist intelligent heating assistance
- Multi-zone heating control with smart TRVs
- Real-time insights into heating usage with Energy IQ
- Subscription option for care, protect and extended warranty
Additionally, the smart radiator valves add per-room zoning capabilities, enabling custom temperatures in different rooms.
Included in the box
Unboxing the Tado kit, you get the following:
- Tado Wireless Smart Thermostat V3+
- Wireless Temperature Sensor
- Mounting plate and screws
- Power adapter and USB cable
- Internet Bridge
- 3 x AAA batteries
- 2 x labels for wiring
- 2×2 wall mounting screws
- 2×2 wall plugs
- 2 sticky pads
- 4-wire cable
- 4 insulators
- UK power supply plug
- 2 bridging wires
- 3 terminal connectors
The smart radiator valves are sold separately in kits containing one gateway and up to 5 smart valves.
Physical Installation

Tado advertises that this is easy to install yourself and because I was already using a smart thermostat, it was more or less a case of swapping the two thermostats over.
As I am a bit of a klutz with DIY, I did rope in a friend to help, but in hindsight, this was unnecessary.
The installation will vary depending on the style of boiler you have. I have a combi-boiler, which was quite straightforward and required just four wires.
I use the temperature sensor running off batteries, but it is possible to wire this in.
Setting up the rest of the Tado system is straightforward and similar to most smart home devices which require pairing with the a hub.
I was already running two of the Tado TRVs, but I added an additional three valves allowing Tado to control all the important rooms in the house.
Tado App












Heating and configuring the Tado system are controlled through the Tado smartphone app, which is available for both iOS and Android. The app provides you with remote access and control over the heating, no matter where you are.
The app is neatly designed and very user-friendly, with an intuitive interface that is easy to navigate.
The main screen shows your home’s current temperature and humidity level, allowing you to easily adjust the target temperature or switch between Home and Away modes. You can also view which rooms have smart radiator valves installed.
Tapping into each room gives you more granular control, with the ability to set different temperature schedules and modes for each room. This is handy for configuring different temperatures at different times, like boosting the temperature for a short while or having lower temperatures at night.

Device Limitation
If you have invested in the smart radiator valves, the Tado system enables multi-zone heating capabilities across different rooms.
One big caveat with this is that Tado limits the number of devices in a Home to just 25, and a limit of 10 rooms, and the Tado system can only work with a single bridge.
This isn’t something that causes me a problem, but you can see on the Tado community forum that many users are frustrated with these limitations. People have provided examples of a 4-bed house with ensuites, which means 8 devices and rooms just for the beds and bathrooms. If you have multiple temperature sensors, this can quickly hit the device limit.
It is worth noting that popular smart home ecosystems like Philips Hue have device limitations.
Genius Hub has a 40-device limitation with unlimited zones.
Both Philips Hue and Genius Hub overcome these limitations by allowing users to install a second hub. For Hue, and presumably Genius Hub, you pair the devices to the hub, so you need to place the hubs separately and pair up devices to the closest hub for reliable performance.
Zoned Control
As previously stated, the main selling point of Tado and similar systems is the ability to do zoned heating.
With the house set up using the thermostat and valves, you have the ability to independently control the temperature for each room. So you can configure the ideal temperature profile for each room according to its usage and occupancy patterns.
For example, you may want the living room to maintain a constant 20°C during evenings and weekends, while allowing the spare bedroom to remain cooler when not in use. This per-room flexibility helps to optimise heating usage for comfort and efficiency.
As I work from home, this is an essential feature. It is extremely inefficient and costly to heat up the entire home when I sit in one room all day.
Schedules
As I work from home and have a repetitive routine, I predominately use fixed schedules to control the heating.
The Tado app makes it easy to configure heating schedules, enabling you to match the heating with your household’s daily routines for maximum convenience.
Schedules can be applied on three levels:
- Home-wide – Set overall heating modes and target temperatures that apply to the whole home.
- Multi-zone – Customise heating modes, temperatures and time windows for different zones in open-plan areas.
- Per-room – If using the smart valves, unique schedules can be created for each room.
Tado incorporates intelligent scheduling based on the weather forecast, home insulation and other factors. This means you don’t have to figure out exactly when to turn the heating on each day – just set your ideal temperatures and Tado handles the timing automatically.
Handy presets are available to quickly configure schedules, like ‘Morning’, ‘Evening’ and ‘Night’ modes tailored to typical routines.
Auto-Assist
One of Tado’s unique features is Auto-Assist, an intelligent heating assistance capability that aims to dynamically optimise your heating over time. This is somewhat of a controversial feature as it requires a subscription costing £30 per year.
It is an optional service and I don’t think most people need it. For this review I did subscribe but I suspect after a year, I will cancel.
Auto-Assist learns from your heating adjustments and scheduling tweaks to understand your preferences better. It then applies this knowledge to regulate the heating for ideal temperature and efficiency automatically.
For example, if you regularly override an Evening schedule to extend heating later into the night, Auto-Assist will learn from this and automatically adjust the schedule duration. Or if you frequently boost temperatures on colder days, it will raise averages to compensate.
The idea is that Auto-Assist progressively customises heating schedules to match real-world conditions and usage patterns in the home. This saves you time while optimising comfort and efficiency.
In my experience, Auto-Assist worked reasonably effectively, subtly adapting heating durations and averages to suit my usage better. It’s a clever capability that reduces the need to manually tweak schedules.
Air-Comfort
The Tado system also features an Air Comfort capability, which monitors indoor air quality metrics including humidity, temperature and CO2 levels.
This can warn you when humidity or CO2 levels become uncomfortably high, indicating poor ventilation. Tado will then suggest actions like opening windows to refresh the air when needed.
While a useful prompt, Air Comfort does rely on the thermostat’s built-in sensors which provide only a rough estimate of conditions in a single room. More advanced air quality monitoring would require additional dedicated sensors.
Geo-Fencing
Another way Tado aims to optimise heating efficiency is through location-based Geo-Fencing, which detects when residents are leaving or approaching home.
It works with or without auto assist, but the functionality is limited to notifications without a subscription.
With auto assist, when the last person leaves, Tado can automatically switch to an Away mode with reduced heating. And when someone comes back within the geo-fence radius, it will resume the Home mode heating ready for their return.
This isn’t a feature I haven’t particularly needed on a daily basis, but it has been quite effective at the weekend when my schedule is less predictable. Automating the Home/Away modes appears to work well and avoids needlessly heating an empty house, while still pre-warming ready for your return.
Geo-fencing accuracy is excellent, detecting our arrival back home almost down to the minute. You can configure the radius up to 1km from your home if you have connectivity blackspots.
While I don’t make the most of this feature, I can see how useful it would be in a larger household where parents and children maybe coming and going all day.
Energy IQ
Tado aims to provide actionable insights into your heating usage through its Energy IQ capability, which is available to view in the app.
You can manually add you tariff details and meter readings to try and improve accuracy.
This tracks metrics like average weekly/monthly duration of heating system usage alongside weather correlations. The idea is to highlight potential ways you could reduce usage.
For example, Energy IQ may illustrate that heating durations spike disproportionately on very cold days. This indicates your home loses heat rapidly in low temperatures, suggesting areas for improvement like better insulation.
I would say that I haven’t really used the system long enough to gauge how useful Energy IQ is. I think a few months of usage would help me identify if there has been any significant changes or problematic rooms.
Care & Protect
The Care & Protect feature is another focuses on the health of your heating system, informing you of your usage and helping you to identify issues, should they arise.
It consists of four features including:
Incident Detection
- Tado monitors your heating system continuously to identify potential issues or abnormalities. It looks at factors like indoor temperature, your heating schedule, and whether windows are open.
- If an unexpected change occurs that could indicate a problem, you receive a notification through the app.
Self-Fix Guides
- For some detected issues, Tado provides self-fix guides with steps you can try yourself to resolve the problem before calling a professional.
Personalised Feedback
- By specifying details about your heating system in the app (e.g. underfloor heating, boiler type), Tado can provide more tailored recommendations and incident detection.
Heating Activity Tracking
- The app shows insights into your heating usage patterns over time. This allows you to identify inefficiencies or changes in performance.
So far, I have had no incident to be concerned about, so the only feature I have used is the heating activity, which does provide some useful information about the usage of each room.
Open Window Detection
An interesting feature built into the smart thermostat itself is open window detection using the internal temperature and humidity sensors.
When Tado detects a rapid drop indicating an open window nearby, it will switch off the heating to avoid wasting energy trying to warm the influx of cold air.
Once the sharp temperature change subsides – presumably as the window is closed – heating resumes as normal. This can be a handy way to save energy from temporary ventilation.
In testing though I found the open window detection was sometimes over-sensitive, wrongly interpreting normal draughts as being caused by an open window. Thankfully you can tweak the sensitivity threshold or disable it altogether if needed.
Google Assistant / Amazon Alexa
For handy voice control, Tado integrates with both Amazon Alexa and Google Assistant smart speakers.
Simple voice commands can be used to adjust temperatures, switch modes or activate schedules. This provides a convenient hands-free way to control your heating.
Setup was quick and straightforward using the Alexa/Google Home apps to link my Tado account. Voice responsiveness is snappy and reliable in my experience.
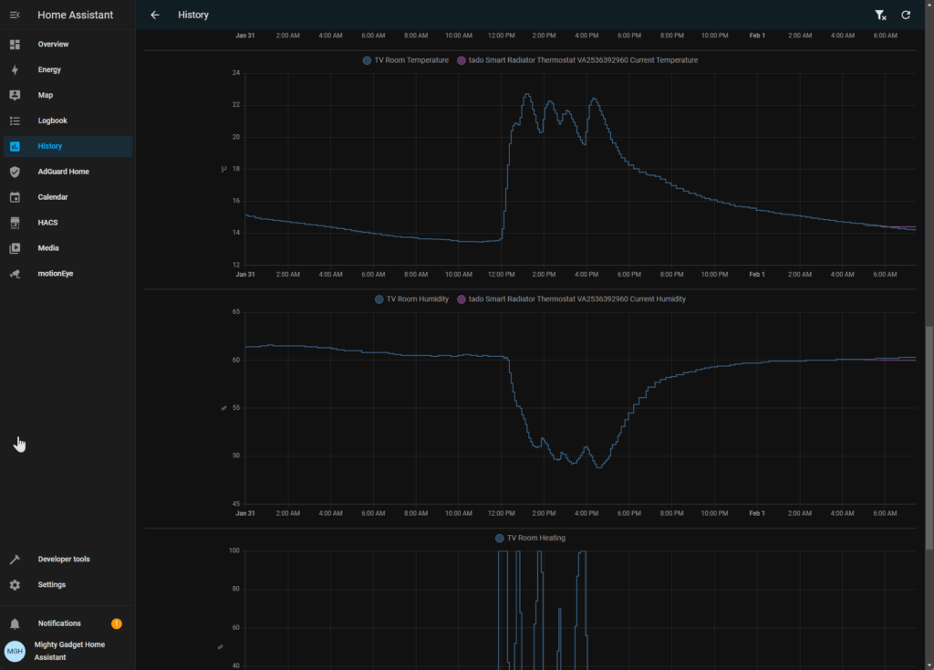
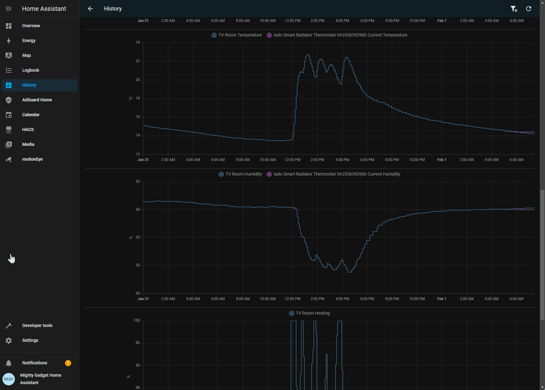
Third-Party Integration – Home Assistant / Homey / HomeKit





In addition to the official Google/Alexa integrations, Tado also supports third-party smart home platforms like Home Assistant, Homey and Apple HomeKit.
This was one of the main reasons why I wanted to move to Tado as I hope to eventually control all my smart home devices within Home Assistant.
These integrations allow incorporating Tado capabilities like temperature metrics and heating control into home automation rules and triggers.

For example, Home Assistant would let you create automations like “If temperature in the living room drops below 18°C, boost heating to 20°C”.
Support does rely on community-developed plugins rather than official Tado apps, but essential functionality seems to work pretty robustly.
For Home Assistant, you can add Tado through HomeKit, whereas Homey requires you to log in to the account.
Price and Alternative Options
No products found.
The Tado Wireless Smart Thermostat V3+ has an RRP of £200.
At the time of writing (1st of February 2024), Amazon had it listed £134.99, it has dropped down to £100 twice since November. Screwfix had it listed at a bargain price of £85.
Competing systems cost:
- Hive Active Heating Thermostat V3: £134
- Drayton Wiser Thermostat Kit: £165
- Honeywell Home T6R-HW Wireless Smart Thermostat with Hot Water Control: £179
- Google Nest Smart Learning Thermostat (no TRVs available): £189
- Google Nest Thermostat E(no TRVs available):: £149
- Genius Hub: £225
The TRVs make a big difference to the total cost.
The standard Tado smart TRV has an RRP of £75 but was £65 at the time of writing, I paid just £40 for them in December, and they regularly drop down to about £45.
In comparison:
- Hive TRVs are £60 RRP discounted to £49
- Eve Thermo TRVs are £70
- Honeywell Home TRVs are £85 (low price £70)
- Drayton Wiser TRVs are £47
- Genius Hub TRVs are £72
Overall
I’ve been very impressed with the Tado smart heating solution. Installation is quick and painless, while the app provides intuitive heating control alongside useful analytics.
Key highlights for me are the reliable room-by-room temperature zoning, intelligent Auto-Assist capability, and seamless Alexa/Google integration. Geo-fencing also works flawlessly to automatically switch modes when leaving/entering home. I am also keen on the ability to easily integrate this with other smart home ecosystems, such as Home Assistant.
Even without any smart radiator valves, the system offers very solid functionality. But adding the clever TRVs takes things to the next level, enabling properly customised multi-zone heating.
While not cheap, Tado does provide excellent value for money when compared to competing systems and the overall feature set.
The main criticism that I have is walling off features into a subscription; it is not compulsory, but competing systems have some of this functionality included free of charge.
While it didn’t affect me personally, you should be aware of the device and room limitations as well as range issues in large homes due to the single bridge limit.
Overall though, Tado lives up to expectations and this is the system I will continue to recommend when people are looking for an whole home zoned smart heating solution.
Tado Wireless Smart Thermostat V3+ Review
-
Overall - 90%
90%
Summary
Tado lives up to expectations, and this is the system I will continue to recommend when people are looking for a whole home-zoned smart heating solution.
It is not perfect, but the regular deep discounts make it the best option for most people in my opinion. Though, large homes with complex systems should be aware of the limitations.|Tado lives up to expectations, and this is the system I will continue to recommend when people are looking for a whole home-zoned smart heating solution.
It is not perfect, but the regular deep discounts make it the best option for most people in my opinion. Though, large homes with complex systems should be aware of the limitations.
Pros
- With discounts, Tado is the most affordable whole home smart heating solution
- Easy to set up and manage
- Excellent smart features and reporting
- Works well with Home Assistant, HomeKit and Homey
|
- With discounts, Tado is the most affordable whole home smart heating solution
- Easy to set up and manage
- Excellent smart features and reporting
- Works well with Home Assistant, HomeKit and Homey
Cons
- Restrictive device limitations
- Some features wall off in a subscription
|
- Restrictive device limitations
- Some features wall off in a subscription
