Ubiquiti Unifi Pro Max 16 Review – USW-Pro-Max-16
Ubiquiti recently expanded its UniFi Pro Max switch lineup with the introduction of the new Pro Max switches, including the USW-Pro-Max-16, which I am reviewing today. This is a compact 16-port switch that brings the popular Ether lighting feature to a smaller form factor. This new addition aims to bridge the gap between the larger 24 and 48-port models and the more basic switches in Ubiquiti’s portfolio.
The USW-Pro-Max-16 comes in two variants: a non-PoE version priced at £267.60 and a PoE version at £382.80. Both models feature 12x 1GbE ports, 4x 2.5GbE ports, and 2x 10G SFP+ uplink ports. The PoE version offers a 180W PoE budget, making it suitable for powering various UniFi devices.
Annoyingly, my impulsivity got the better of me with this switch. I searched on Amazon for the PoE it and saw the price of £270, mistakenly thinking it was the PoE version, only to realise it wasn’t after it was delivered. I have, therefore, not tested the any PoE functionality but there is no reason to think it would work any differently than expected.
No products found.
Related Reviews
- Unifi Cloud Gateway Max Review – UCG-Max-NS
- EnGenius ECW526 WiFI 7 Access Point Review
- Ubiquiti Unifi U7 Pro WiFi 7 Access Point Review
- Zyxel NWA130BE WiFi 7 Access Point Review vs Unifi U7-Pro
- EnGenius FIT Review
- Ubiquiti UniFi 6 Long Range Review
- Ubiquiti UniFi 6 Lite Access Point Review
- The cheapest multi-gigabit switches
- Zyxel XGS1250-12 Multi-Gigabit Switch Review
- Zyxel XGS1210-12 & XGS1010 Review
USW-Pro-Max-16 Specification
The USW-Pro-Max-16 boasts a feature set that caters to both home users and small businesses looking for a capable Layer 3 switch with multi-gig capabilities. Here’s a breakdown of its key specifications:
- 16 total RJ45 ports
- 12 x 1GbE ports
- 4 x 2.5GbE ports
- 2 x 10G SFP+ uplink ports
- Layer 3 switching capabilities
- Ether lighting on all ports
- 1.3-inch touchscreen display
- Fanless design for quiet operation
- Wall-mountable out of the box
- Optional rack mount kit available
The PoE version (USW-Pro-Max-16-PoE) adds:
- 180W PoE budget
- PoE+ on all RJ45 ports
- PoE++ on the four 2.5GbE ports
Ubiquiti Unifi 2.5GbE Switch Lineup – Pro Max vs Enterprise Models
Ubiquiti’s switch lineup can be a bit confusing, so it’s worth comparing the USW-Pro-Max-16 to other models in the range. The main differences between the Pro Max and Enterprise models lie in their port configurations and PoE capabilities.
Unifi Pro Max 24 PoE vs Enterprise 24 PoE
The USW-Pro-Max-24-PoE and USW-Enterprise-24-PoE are both priced at £766.80, but they offer different port configurations:
- USW-Pro-Max-24-PoE: 12 x 2.5GbE PoE+ ports, 12 x 1GbE PoE+ ports
- USW-Enterprise-24-PoE: 8 x 2.5GbE PoE++ ports, 16 x 1GbE PoE+ ports
The choice between these two depends on whether you need more 2.5GbE ports or higher PoE power on fewer multi-gig ports.
Unifi Pro Max 48 PoE vs Enterprise 48 PoE
At the higher end, we have:
- USW-Pro-Max-48-PoE: £1,246.80, 24 x 2.5GbE PoE+ ports, 24 x 1GbE PoE+ ports
- USW-Enterprise-48-PoE: £1,534.80, 16 x 2.5GbE PoE++ ports, 32 x 1GbE PoE+ ports
The Pro Max 48 offers more 2.5GbE ports, while the Enterprise 48 provides PoE++ on its multi-gig ports at a higher price point.
The USW-Pro-Max-16 fits into this lineup as a more compact and affordable option for those who don’t need as many ports but still want the benefits of multi-gig speeds and the Pro Max features.
For the 24 and 48 port models, I think the Enterprise models will be a better choice for most. These are only PoE+, but at the moment, Unifi doesn’t have an AP with PoE++. They do have the Flex switches that can be powered by PoE, which is certainly a handy feature, but I think most people and small businesses would prefer the greater number of 2.5GbE ports.
Unboxing / Design

Unboxing the USW-Pro-Max-16 reveals Ubiquiti’s attention to detail in packaging and presentation. The switch comes securely packed with all necessary accessories, including:
- USW-Pro-Max-16 switch
- Power cable and brick (external power supply)
- Wall mounting template with built-in level
- Wall mounting brackets and screws
- Rubber feet for desk placement
- Quick start guide

The design of the USW-Pro-Max-16 is sleek and modern, fitting well with Ubiquiti’s aesthetic. Its compact form factor measures 32.5 cm wide, 16 cm deep, and 4.3 cm high, making it suitable for various placement options.


The front panel features a clean layout with all 16 RJ45 ports aligned in a single row, flanked by the two SFP+ ports on the right side. The 1.3-inch touchscreen display sits on the left, providing quick access to switch information and basic settings. The Ether lighting on each port adds both functionality and a touch of style to the overall design.
The switch’s fanless design is a notable feature, ensuring quiet operation – a boon for home offices or noise-sensitive environments. However, this passive cooling approach may limit its suitability for high-temperature locations or scenarios with sustained high traffic across all ports.

The ability to wall-mount the switch out of the box is a thoughtful addition, offering flexibility in installation without requiring additional purchases. For those preferring rack mounting, Ubiquiti offers an optional rack mount kit that extends the switch to a standard 19-inch width. Personally, I think they should have included the rack mount kit as part of the package and, ideally. While I do prefer a internal PSU on a switch, I am quite fond of Ubiquities decision to use USB-C on a growing number of their devices. Of course, the PoE models will require a larger more powerful non-USB-C power brick.
Port Configuration
The USW-Pro-Max-16’s port configuration is one of its standout features, offering a mix of speeds to cater to various networking needs:
- 12 x 1GbE ports: These provide standard Gigabit Ethernet connectivity for most devices.
- 4 x 2.5GbE ports: These multi-gig ports are ideal for high-bandwidth devices like NAS units or Wi-Fi 6 access points.
- 2 x 10G SFP+ ports: These offer high-speed uplink options or connections to other 10G-capable devices.
On the PoE version, all RJ45 ports support PoE+, while the four 2.5GbE ports support PoE++. This configuration allows for powering a wide range of devices, from IP phones and cameras to more power-hungry access points.
The inclusion of 2.5GbE ports is particularly noteworthy, as it provides a middle ground between 1GbE and 10GbE. This speed is becoming increasingly relevant with the adoption of Wi-Fi 6 and Wi-Fi 6E access points, which can benefit from speeds above 1Gbps.
However, the limited number of 2.5GbE ports (only four) may be a drawback for some users, especially when compared to the higher-end models in the Pro Max line. It’s a balance between offering multi-gig capabilities and keeping the switch at a more accessible price point.
Set Up
Setting up the USW-Pro-Max-16 follows the typical UniFi device adoption process, which is generally straightforward for those familiar with the UniFi ecosystem. For new users, there might be a slight learning curve, but Ubiquiti’s documentation and community resources can help smooth the process.
The basic steps for setting up the switch include:
- Connecting the switch to your network (typically to a UniFi Gateway or another managed switch)
- Powering on the switch
- Accessing the UniFi Network application (either cloud-based or self-hosted)
- Adopting the switch through the UniFi interface
For this review, I adopted the switch to Unifi with the superb Unifi Cloud Gateway Max – UCG-Max-NS and paired it with two Unifi U7 Pro access points.
Once adopted, the switch can be configured through the UniFi Network application. This centralised management is one of UniFi’s strengths, allowing for easy configuration and monitoring of all UniFi devices on the network.
The 1.3-inch touchscreen on the switch itself also provides some basic setup and monitoring capabilities. While the information it can display is limited, it can be handy for quick checks or basic configurations without needing to access the main controller.
One potential stumbling block for new users might be the requirement of a UniFi Network application instance to manage the switch fully. While this is standard for UniFi devices, it’s worth noting for those considering their first UniFi product.
UniFi OS User Interface and Settings

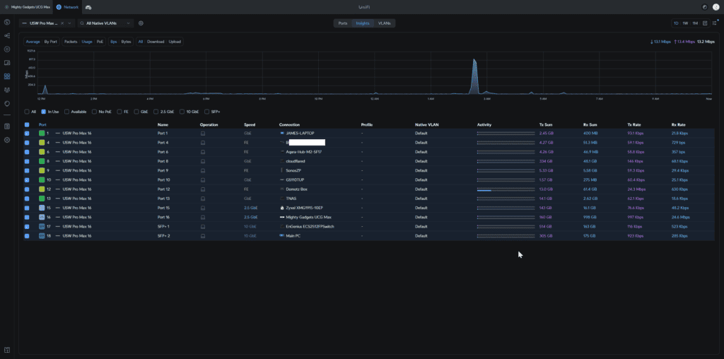
The UniFi Network application provides a comprehensive interface for managing the USW-Pro-Max-16, along with other UniFi devices on the network. The user interface is clean and intuitive, offering a good balance between ease of use and advanced features.

Key features and settings available through the UniFi interface include:
- Port configuration: Assign VLANs, set up link aggregation, and configure PoE settings (on the PoE model)
- Ether lighting control: Customise the colour and behaviour of the port LEDs
- Traffic monitoring and statistics
- Device and client management
- Firmware updates
- Security features like storm control and port isolation

The Ether lighting feature deserves special mention. It allows for visual port identification, which can be particularly useful in complex setups or when troubleshooting. Users can customise the LED colours based on various parameters like port speed, VLAN assignment, or custom rules.

For more advanced users, the Layer 3 capabilities of the switch can be configured through the interface, allowing for inter-VLAN routing and more complex network setups.
I am currently trying to migrate (or unifi) my network with all Unifi hardware, or at least all the important bits. One aspect I love is the topology and clear information about what device is connected to what port. With both Engenius and Zyxel, many of the topology and network monitoring features have been re-walled off into a subscription plan. Smaller networks probably don’t need this, but my network has become like Frankenstein’s monster with one Ethernet cable running to each room, multiple switches, and around 100 active devices with a growing number of them being multi-gig. To make matters worse, I never labelled all my cables properly, so the topology and network monitoring features are essential for me to understand my network.

Performance
The USW-Pro-Max-16’s performance aligns well with its specifications, offering reliable switching capabilities for small to medium-sized networks. The switch’s Layer 3 features, while not as comprehensive as some enterprise-grade switches, provide adequate functionality for inter-VLAN routing and basic network segmentation.
In terms of throughput, the switch can handle full line-rate performance on all ports simultaneously. The 2.5GbE ports perform as expected, offering a noticeable improvement over standard Gigabit Ethernet for compatible devices.
The fanless design, while beneficial for noise reduction, does mean that the switch can get warm under heavy load. In most typical use cases, this shouldn’t be an issue, but it’s worth considering for deployments in warmer environments or scenarios with consistently high traffic.
One area where some users might desire more is in the number of 2.5GbE ports. While four ports are adequate for many setups, those looking to futureproof their networks or support more multi-gig devices might find this limiting.
The 10G SFP+ ports provide good flexibility for uplinks or connecting to high-speed storage devices. However, it’s worth noting that Ubiquiti’s SFP+ modules can be pricey, and compatibility with third-party modules can sometimes be hit-or-miss.
As I bought the non-PoE model, I haven’t tested this feature but I assume it works as expected.
Price and Alternative Options
No products found.
For the Pro Max range, the prices are:
- USW-Pro-Max-16: £267.60
- USW-Pro-Max-16-PoE (180W): £382.80
- USW-Pro-Max-24: £430.80
- USW-Pro-Max-24-PoE (400W): £766.80
- USW-Pro-Max-48: £622.80
- USW-Pro-Max-48-PoE (720W): £1,246.80
For the enterprise models, the prices are:
- USW-Enterprise-24-PoE (400W): £766.80
- USW-Enterprise-48-PoE: £1,534.80
The USW-Pro-Max-24-PoE being the same price as the USW-Enterprise-24-PoE is an interesting decision. You can either get 12 x 2.5GbE PoE+ ports or 8 x 2.5GbE PoE++ ports.
When looking at other brands, you should remember that the above switches are all L3, presumably carrying a premium. While L3 switches can be incredibly useful in larger installations, for prosumers, SOHO, and SMB scenarios, it probably wont make that much difference.
TP-Link Omada is likely the best alternative to Unifi. They have:
TP-Link TL-SG3428XPP-M2
- Layer 2+ managed switch
- Ports:
- (16) 2.5GbE PoE+
- (8) 2.5GbE PoE++ ports
- (4) 10G SFP+ uplinks
- 500W PoE budget
- Price: £710
While not a full L3 switch, that’s a significantly better spec than Unifi for about the same price.
TP-Link SG3210XHP-M2
- Layer 2+ managed switch
- Ports:
- (8) 2.5GbE PoE+ ports
- (2) 10G SFP+ uplinks
- 240W PoE budget
- Price: £355
Fewer ports overall than the USW-Pro-Max-16-PoE but twice the number of 2.5GbE ports.
I have no experience using QNAP products, but they have some interesting switches:
QNAP QSW-M2116P-2T2S
- Layer 2 managed switch
- (16) 2.5GbE PoE+
- (2) 10GbE PoE++ ports
- (2) 10G SFP+ uplinks
- 280W PoE budget
- Price: £761
Zyxel Nebula has been churning out networking hardware that competes with Unifi. Their multi-gig switch lineup could be better with the two main option at a higher price point than Unifi but superior hardware.
- XMG1930-30HP 24-port 2.5G Multi-Gig Lite-L3 Smart Managed PoE++/PoE+ Switch with 6 10G Uplink
- Ports:
- 20 x Multi-Gigabit (100M/1G/2.5G) RJ-45 PoE+ ports
- 4 x Multi-Gigabit (100M/1G/2.5G) RJ-45 PoE++ (60 W) ports
- 4 x 10G Multi-Gigabit (1G/2.5G/5G/10G) RJ-45 PoE++
- 2 x 1G SFP/10G SFP+ slots
- Price: £1,400
XS1930-12HP 8-port Multi-Gigabit Smart Managed PoE Switch with 2 10GbE and 2 SFP+ Uplink
- Ports:
- 8 x Multi-Gigabit (100M/1G/2.5G/5G/10G) PoE RJ-45 ports
- 2 x Multi-Gigabit (100M/1G/2.5G/5G/10G) RJ-45 ports
- 2 x 10 GbE SFP+ slots
- Price: £978.00
Zyxel XMG1915-18EP
- 8 x Multi-Gigabit (100M/1G/2.5G) RJ-45 PoE++ (60 W) ports
- 8 x Multi-Gigabit (100M/1G/2.5G) RJ-45 ports
- 2 x 1G SFP/10G SFP+ slots
- PoE power budget: 180 W
- Price: £484
I have reviewed the smaller Zyxel XMG1915-10EP here.
Overall
The Ubiquiti UniFi Pro Max 16 (USW-Pro-Max-16) occupies an interesting position in the networking market. It brings some of the advanced features of Ubiquiti’s higher-end switches, like Ether lighting and Layer 3 capabilities, to a more compact and affordable package.
The switch’s strengths lie in its versatile port configuration, offering a mix of 1GbE, 2.5GbE, and 10G SFP+ ports. This makes it suitable for a wide range of networking scenarios, from home offices to small businesses. The inclusion of 2.5GbE ports is particularly welcome, providing a stepping stone between standard Gigabit and 10 Gigabit Ethernet.
The Ether lighting feature, while perhaps not essential, adds both aesthetic appeal and practical functionality for port identification and status monitoring. Combined with the touchscreen display, it makes for a user-friendly experience, especially for those new to managed switches.
The switch’s integration with the UniFi ecosystem is another strong point. For those already using UniFi products, the USW-Pro-Max-16 slots in seamlessly, offering centralised management and monitoring through the UniFi Network application.
However, the switch is not without its drawbacks. The limited number of 2.5GbE ports (only four) may be restrictive for some users, especially those looking to futureproof their networks. The fanless design, while beneficial for noise reduction, might raise concerns about long-term reliability under heavy loads or in warmer environments.
Price-wise, the USW-Pro-Max-16 sits in a somewhat awkward position. While more affordable than its larger siblings, it faces stiff competition from other brands offering more 2.5GbE ports or higher PoE budgets at similar price points. The value proposition largely hinges on how much you value the UniFi ecosystem and its management interface.
For users already invested in the UniFi ecosystem, the USW-Pro-Max-16 is a solid choice, offering a good balance of features and performance in a compact package. It’s particularly well-suited for small offices or advanced home networks that need more than a basic switch but don’t require the port density of larger models.
However, for those not tied to the UniFi ecosystem, it’s worth exploring alternatives from brands like TP-Link Omada or Zyxel Nebula, which may offer more competitive specifications at similar price points.
In conclusion, the USW-Pro-Max-16 is a capable switch that makes some of Ubiquiti’s premium features more accessible.
Ubiquiti Unifi Pro Max 16 Review - USW-Pro-Max-16
-
Overall - 80%
80%
Summary
The Ubiquiti UniFi Pro Max 16 (USW-Pro-Max-16) occupies an interesting position in the networking market. It brings some of the advanced features of Ubiquiti’s higher-end switches, like Ether lighting and Layer 3 capabilities, to a more compact and affordable package.
Pros
- Most affordable 2.5GbE switch Unifi has
- No subscription fees and excellent features with Unifi interface
Cons
- A limited number of 2.5GbE ports
- The rack mount kit needs to be bought sperately




