Ubiquiti Unifi U7 Pro WiFi 7 Access Point Review
Earlier this year, Ubiquiti announced the new Unifi U7 Pro WiFi 7 access point, which was the first access point to launch at a relatively affordable price point.
At the time, the only other options available was the Zyxel WBE660S NebulaFlex Pro which cost around £700 and the EnGenius ECW536 which is around $1200.
So, the Unifi U7 Pro, being priced at $180/£171, represented incredible value for money for anyone wanting to upgrade to WiFi 7.
Since then, a few lower-priced products have become available, including the £190 Zyxel NWA130BE and the £265 TP-Link EAP773.
Related Content
- Zyxel NWA130BE vs Ubiquiti U7 Pro WiFi 7 Access Point
- MSI Herald-BE NCM865 PCIe Adapter Brings Wi-Fi 7 to AMD Computers
- Netgear Nighthawk RS700S WiFi 7 Router Review
- Netgear Orbi 760 Tri-band WiFi 6 Mesh System Review
- Best Mesh Wi-Fi 7 Systems for 2024
- Acer Swift Edge 16 Review 2023
- Intel Wi-Fi 7 BE200 & BE202 M.2 2230 Modules Revealed
- Engenius ECW536 Cloud Wi-Fi 7 Access Points for Enterprises Announced
Specification
- Hardware
- Networking interface: (1) 1/2.5 GbE RJ45 port
- Management interface: Ethernet
- Power method: PoE+
- Power supply: UniFi PoE switch
- Supported voltage range: 44—57V DC
- Max. power consumption: 21W
- 2.4 GHz Max. TX power: 22 dBm
- 5 GHz Max. TX power: 26 dBm
- 6 GHz Max. TX power: 23 dBm
- MIMO: 2×2 for each band
- Throughput rate
- 2.4 GHz: 688 Mbps
- 5 GHz: 2882 Mbps
- 6 GHz: 5765 Mbps
- Antenna gain
- 2.4 GHz: 4 dBi
- 5 GHz: 6 dBi
- 6 GHz: 5.8 dBi
- LEDs White/blue
- Button: Factory reset
- Mounting: Wall/ceiling (Included)
- Ambient operating temperature: -30 to 60° C (-22 to 140° F)
- Ambient operating humidity: 5 to 95% noncondensing
- Software
- WiFi standards: 802.11a/b/g/n/ac/ax/be
- Wireless security: WPA-PSK, WPA-Enterprise (WPA/WPA2/WPA3/PPSK)
- BSSID: 8 per radio
- VLAN: 802.1Q
- Advanced QoS: Per-user rate limiting
- Guest traffic isolation: Supported
- Concurrent clients: 300+
- Supported Data Rates
- 802.11a: 6, 9, 12, 18, 24, 36, 48, 54 Mbps
- 802.11b: 1, 2, 5.5, 11 Mbps
- 802.11g: 6, 9, 12, 18, 24, 36, 48, 54 Mbps
- 802.11n: 6.5 Mbps to 300 Mbps (MCS0 – MCS15, HT 20/40)
- 802.11ac (WiFi 5): 6.5 Mbps to 1.7 Gbps (MCS0 – MCS9 NSS1/2, VHT 20/40/80/160)
- 802.11ax (WiFi 6/6E): 7.3 Mbps to 2.4 Gbps (MCS0 – MCS11 NSS1/2, HE 20/40/80/160)
- 802.11be (WiFi 7): 7.3 Mbps to 5.7 Gbps (MCS0 – MCS13 NSS1/2, EHT 20/40/80/160/240/320)
- Application Requirements
- UniFi Network: Version 8.0.26 and later
- UniFi OS: Version 3.2 and later
2×2 vs 4×4 MIMO
Quite a few people on the Internet had expressed frustration with it using a 2 x 2 MU-MIMO design for all the bands when the previous Unifi U6-Pro had 2 x 2 (UL MU-MIMO) on the 2GHz band but 4 x 4 (DL/UL MU-MIMO) on the 5GHz band.
In the case of this new Ubiquiti access point, I suspect the main reason for this design decision is to keep the costs down.
The older U6 Pro is listed at £152.40, which is £10 more than the even older WiFi 5 AC Pro. The U7 Pro is £171.60.
If you then look at the U6 Enterprise, which is 4×4 and has 2.5 GbE, that’s £267.60.
Currently, there is only the Zyxel NWA130BE WiFi 7 access point at a similar price point and that is also a 2×2 MIMO AP.
Set Up
Setting up the U7 Pro is a straightforward process if you’re already familiar with the UniFi ecosystem. After mounting the AP in your desired location, you connect it to a PoE switch, which provides both power and data connectivity. There is no DC barrel port for external power, so if you don’t have a POE switch, you would need to use a POE injector.
Once powered on, the U7 Pro will show up in the UniFi Network Application where you can adopt it into your network and configure the SSID, security, and other wireless settings. If you’re setting up a UniFi network from scratch, you’ll first need to deploy the UniFi Network Application on a local server or cloud key.
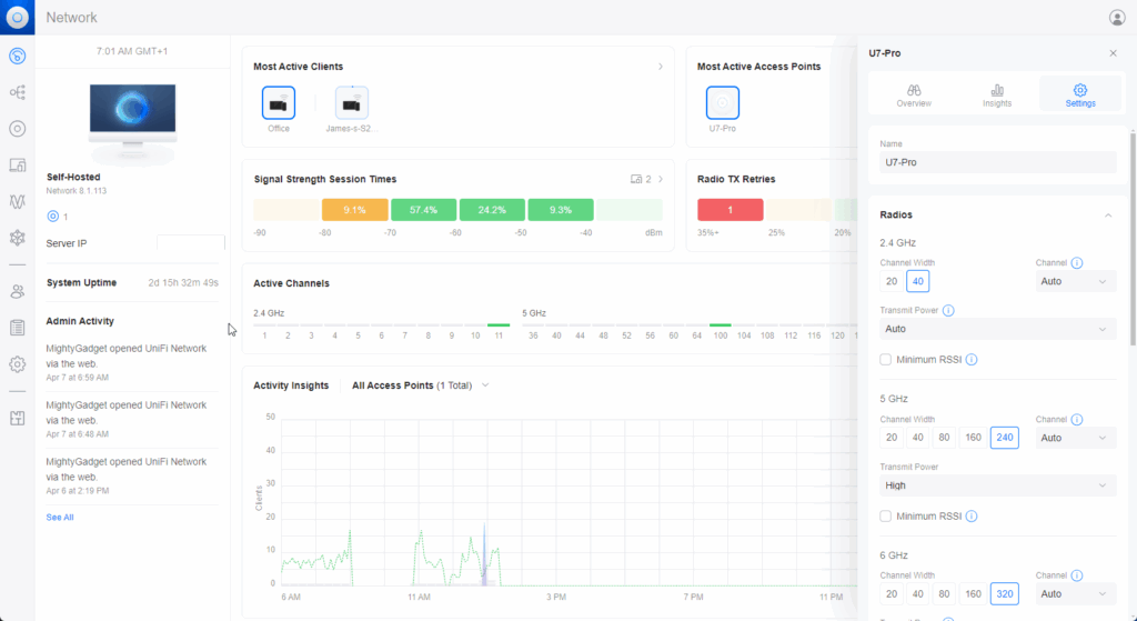
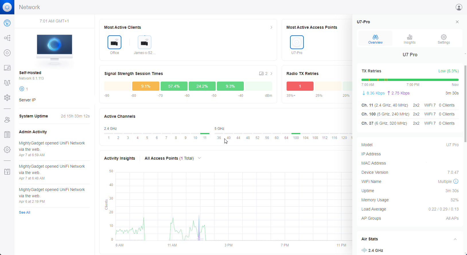
The UniFi Network Application provides a single pane of glass for managing all your UniFi network gear, including access points, switches, and gateways. It offers a user-friendly interface for monitoring clients, analyzing traffic, and applying granular control policies.
UniFi Network Application Settings




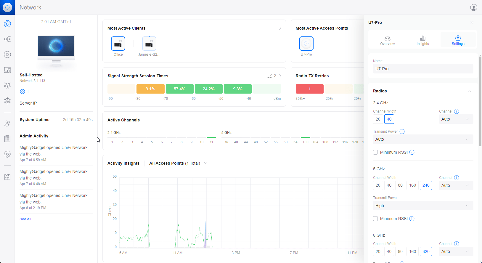
Within the UniFi Network Application, there are a plethora of settings you can configure to optimize the U7 Pro’s performance for your environment. Some key settings to pay attention to include:
- Radio settings: You can configure the transmit power and channel width for each radio independently. Higher transmit power can extend the range but may also increase interference. Wider channel widths offer more throughput but reduce the number of non-overlapping channels.
- SSID settings: You can create multiple SSIDs to segment your network, each with its own security and QoS settings. For example, you may want to create a separate SSID for IoT devices with stricter firewall rules.
- Guest policies: The U7 Pro supports guest traffic isolation, which prevents guest clients from communicating with each other or accessing internal network resources. You can also apply bandwidth limits and time-based access controls to guest users.
- Meshing: UniFi access points support wireless meshing, allowing you to extend coverage to hard-to-wire areas. The U7 Pro can function as a mesh base or mesh point in a UniFi mesh network.
- Radar: The U7 Pro supports DFS (Dynamic Frequency Selection), which allows it to use channels in the 5GHz band that are typically reserved for radar. This can help alleviate congestion in dense environments. Just be aware that the AP will have to switch channels if it detects radar activity.
Performance
To test the real-world performance of the U7 Pro, I conducted a series of throughput tests using my desktop PC, which has the MSI Herald-BE NCM865 PCIe Adapter installed, I have also used my Samsung Galaxy S24 Ultra when testing the range of the AP.
For the speed tests, I used both iPerf and a self-hosted OpenSpeedTest server on my TerraMaster F4-422 10GbE 4-Bay NAS, which is running Unraid.
I have also compared the results to the Zyxel NWA130BE, which is another WiFi 7 AP in the same price range.
It is worth noting that the 2.5GbE connection limits both the Zyxel NWA130BE and Ubiquiti U7 Pro access points. However, I was able to achieve 3530Mbps with the Netgear Nighthawk RS700S when I tested it using a mobile, thanks to the 10GbE connection.
WiFi 7 6GHz Performance

In close-range tests, the Ubiquiti U7 Pro achieved speeds of 1950 Mbit/sec at 160MHz and 2460 Mbit/sec at 320MHz, while the Zyxel NWA130BE achieved speeds of 1860 Mbit/sec at 160MHz and 2376 Mbit/sec at 320MHz.
- Close Range:
- Ubiquiti U7 Pro @ 160MHz: 1950 Mbit/sec
- Ubiquiti U7 Pro @ 320MHz: 2460 Mbit/sec
- Zyxel NWA130BE @ 160MHz: 1860 Mbit/sec
- Zyxel NWA130BE @ 320MHz: 2376 Mbit/sec
- Down One Floor (wood floor)
- Ubiquiti U7 Pro @ 160MHz: 1825 Mbit/sec
- Ubiquiti U7 Pro @ 320MHz: 2068 Mbit/sec
- Zyxel NWA130BE @ 160MHz: 1721Mbit/sec
- Zyxel NWA130BE @ 320MHz: 1898 Mbit/sec
- Across one room (through a brick wall)
- Ubiquiti U7 Pro @ 160MHz: 1100 Mbit/sec
- Ubiquiti U7 Pro @ 320MHz: 1427 Mbit/sec
- Zyxel NWA130BE @ 160MHz: 1123 Mbit/sec
- Zyxel NWA130BE @ 320MHz: 1425 Mbit/sec
WiFi 7 5GHz Performance

In the 5GHz band, the U7 Pro maintained a healthy lead over the NWA130BE. At close range, it delivered 1771Mbps at 160MHz and 2198Mbps at 240MHz. The NWA130BE could only muster 1512Mbps at 160MHz.
The NWA130BE does not allow you to use 240MHz channel width. Considering the limited number of bands available for 5GHz @ 160MHz, it is probably best not to rely on 240MHz.
- Close Range:
- Ubiquiti U7 Pro @ 160MHz: 1771 Mbit/sec
- Ubiquiti U7 Pro @ 240MHz: 2198 Mbit/sec
- Zyxel NWA130BE @ 160MHz: 1512 Mbit/sec
- Down One Floor (wood floor)
- Ubiquiti U7 Pro @ 160MHz: 1450 Mbit/sec
- Ubiquiti U7 Pro @ 240MHz: 1649 Mbit/sec
- Zyxel NWA130BE @ 160MHz: 1323 Mbit/sec
- Across one room (through a brick wall)
- Ubiquiti U7 Pro @ 160MHz: 1568 Mbit/sec
- Ubiquiti U7 Pro @ 240MHz: 1863 Mbit/sec
- Zyxel NWA130BE @ 160MHz: 1511 Mbit/sec
2.4GHz Performance

For 2.4Ghz, I only did basic testing as most people now use this solely for IoT, and the throughput isn’t that important.
- Ubiquiti U7 Pro @ 40MHz: 342Mbit/sec
- Zyxel NWA130BE @ 40MHz: 342Mbit/sec
Price and Alternative Options
The Ubiquiti U7 Pro is available to buy now from the Unifi store for £171.60. Amazon has Prime delivery options from Scan for £223, and 4Gon has it for £177.72.
The older Pro is priced at £152.40, and the U6 Enterprise, which is a 4×4 WiFi 6E AP, is priced at £267.
The Zyxel NWA130BE is currently the best alternative option at a similar price point. This is priced at £200 from Zyxel or £190 for Amazon.
TP-Link has the EAP773 priced at £263 on Broadband Buyer, this is another 2×2 MIMO AP, but this benefits from 10GbE. It lacks the 240MHz channel width on the 5GHz band and has a higher power consumption of up to 24W.
Overall
The Ubiquiti U7 Pro is excellent and perfect for prosumers and small businesses wanting the best WiFi performance.
The U7 Pro’s performance is on par with or exceeds that of the similarly priced Zyxel NWA130BE, making it a strong contender in the WiFi 7 access point market. Its 2.5GbE2.5GbE Ethernet port and support for the latest wireless standards ensure that it can handle the demands of modern, high-bandwidth applications.
While some may prefer the 4×44×4 MU-MIMO design of the more expensive U6 Enterprise, the U7 Pro strikes a balance between performance and affordability that will appeal to many users. Its robust feature set, including advanced wireless security and QoS options, further adds to its value.
Ubiquiti seems to get a lot of criticism for its customer service and various other issues, but it is easy to see why it is so popular in the prosumer space. The Ubiquiti U7 Pro is relatively affordable and has incredible performance, making it easy to manage via the UniFi Network Application.
If I were to build out my network from scratch, I’d probably go down the Unifi route with the Ubiquiti U7 Pro as my chosen AP.
Ubiquiti Unifi U7 Pro WiFi 7 Access Point Review
-
Overall - 90%
90%
Summary
The Ubiquiti Unifi U7 Pro WiFi 7 is the most affordable WiFi 7 access point available at the moment and outperforms the slightly more expensive options I have tested again.
The Unifi Network Application makes managing your network cheaper, and it can easily be deployed for free on any spare hardware you have, such as an RPI, virtualised in docker, or in a virtual environment like Proxmox.
Overall, it is an excellent option for any prosumer wanting the best WiFi while keeping costs relatively low for enterprise gear.
Pros
- Incredible speeds that can easily saturate the 2.5GbE port
- Easy to deploy and manage
- Affordable
Cons
- An affordable price means some corners were cut with 2×2 MIMO and 2.5GbE
