Zyxel XMG1915-10EP Review: 2.5GbE POE Cloud Managed Layer 2 Switch
Zyxel introduced the new XMG1915 series switches at CES 2024 back in January. These are cost efficiencies Nebula cloud-managed multi-gig switches designed for small businesses and professional home users which are ideal for the latest WiFi 7 access points that have recently launched and are easily capable of exceeding gigabit speeds.
Related Articles
- Zyxel NWA130BE WiFi 7 Access Point Review
- MSI Herald-BE NCM865 WI-FI 7 PCIE Adaptor Review
- Zyxel NWA130BE vs Ubiquiti U7 Pro WiFi 7 Access Point
- Netgear Orbi 970 Series WiFi 7 Mesh System Pre-Order
- 4×4 vs 2×2 MU-MIMO Access Points & Mesh WiFi
- Zyxel Announces New XMG1915 Series Switches
XMG1915 Series Models
The XMG1915 series consists of three models: two 8-port switches, one of which has POE++, which I am reviewing today, and the XMG1915-18EP, a 16-port model with 8 ports with POE++ and 8 non-POE ports.
All models also feature two 10GbE SPF+ ports, ideal for uplinks.
Both the 8-port models are fanless, but the 16-port model requires a fan.
XMG1915 Series Features
- Enhanced 2.5G Multi-Gig Speeds: The XMG1915 Series switch is designed with Ethernet ports that each offer 2.5G speeds, boosting the performance of networks to cater to the growing demands of modern business operations. This enhancement ensures swift data transfer rates that support both current and emerging bandwidth-intensive applications.
- Advanced 10G SFP+ Ports: These switches are equipped with 10G SFP+ ports to accommodate the expanding requirement for higher network speeds within professional settings. This feature is particularly vital for organisations that handle large volumes of data or require fast data transfer rates across a network.
- Versatile PoE Options: The series includes models that either support or do not support Power over Ethernet (PoE). This flexibility allows businesses to choose models based on their specific needs for powering devices such as IP cameras, VoIP phones, and wireless access points directly through the network cables.
- NebulaFlex Integration: The XMG1915 Series supports NebulaFlex, offering a versatile Multi-Gig hybrid switch solution that balances performance and affordability. This compatibility is especially beneficial for organisations looking for scalable networking solutions without substantial initial investments.
- Focus on Small and Medium-Sized Businesses: Specifically engineered for the small and medium-sized business market, the XMG1915 Series addresses the unique network challenges faced by these entities. The series provides robust, yet easy-to-manage, networking solutions that help businesses optimise their operations and connectivity.
- Intuitive Web-Based GUI: Configuration and management of the XMG1915 Series are simplified through a user-friendly Web Graphical User Interface (GUI). This intuitive interface allows even users with limited technical expertise to set up and manage their network settings effectively.
- Cloud-Based Unified Network Management: The series integrates seamlessly with the Nebula Control Center, enabling cloud-based unified management of network infrastructures. This integration allows for streamlined management across multiple devices and locations, enhancing operational efficiency and reducing IT workload.
- Flexible Configuration Options: The XMG1915 Series offers configurational flexibility, allowing users to choose between managing their network settings via the local Web GUI or the cloud-based Nebula Control Center. This flexibility caters to varied user preferences and operational requirements, ensuring a tailored networking experience.
- Cost-Efficiency in Network Expansion: The XMG1915 Series is a cost-effective solution designed to manage rapid data growth efficiently. By offering advanced networking capabilities at a competitive price, the series ensures that businesses can expand their network capacity without incurring excessive costs, thereby supporting sustainable growth.
XMG1915-10EP Specifications
| Category | Specification |
| Description | |
| Product Name | 8-port 2.5GbE Smart Managed PoE Switch with 2 SFP+ Uplink |
| Switch Class | Smart Managed |
| Port Density | |
| Total Port Count | 10 |
| Ethernet Ports | 8 ports of 100M/1G/2.5G (RJ-45) |
| SFP/SFP+ Ports | 2 ports of 1G/10G SFP+ |
| PoE Features | |
| IEEE Standard | 802.3bt (PoE++, 60 W) |
| Total PoE Budget | 130 watts |
| Performance | |
| Switching Capacity | 80 Gbps |
| Forwarding Rate | 59.5 Mpps |
| Packet Buffer | 1.5 MB |
| MAC Address Table | 16 K entries |
| Jumbo Frame Size | 12 K bytes |
| L3 Forwarding Table | 128 IPv4 entries; 128 IPv6 entries |
| Routing Table Entries | 8 |
| VLAN Routing | Yes |
| IP Interfaces | 8 IPv4 and 8 IPv6 |
| Flash/RAM | 32 MB / 256 MB |
| Power Specifications | |
| Input Voltage | 100 – 240 V AC, 50/60 Hz |
| Max. Power Consumption | 150 watts |
| Min. Power Consumption | 7.75 watts |
| Physical Specifications | |
| Dimensions | 250 x 104 x 27 mm (9.84 x 4.09 x 1.06 in.) |
| Weight | 0.78 kg (1.72 lb.) |
| Included Accessories | Power cord, Power adapter, Wall mount kit |
| Green Features | |
| Fanless | Yes |
| ESD/Surge Protections | |
| Ethernet Port Surge Protection | 2 KV |
| Power Supply Surge Protection | Line-GND: 2 KV, Line-Line: 1 KV |
| Ethernet Port ESD Protection | 8 KV (air), 4 KV (contact) |
| Environmental Specifications | |
| Operating Conditions | Temp: 0°C to 40°C (32°F to 104°F), Humidity: 5% to 95% non-condensing |
| Storage Conditions | Temp: -40°C to 70°C (-40°F to 158°F), Humidity: 5% to 95% non-condensing |
| MTBF | 394,499 hours |
| Heat Dissipation | 575.18 BTU/hr |
| Acoustic Noise | 0 dBA at 25°C (min/max) |
Unboxing

The XMG1915-10EP is similar to many other switches in terms of the overall design. With this being a smaller fanless switch, it has an external power brick with a DC port input on the rear of the switch.
The sides have air vents to facilitate cooling.
The LEDs are located on the left side of the switch and indicate both the POE status and Ethernet speeds. There are also LEDs to indicate power and the connection to the cloud.
The two SFP+ cages are on the right of the switch.



Installation with Zyxel Nebula App
This is a NebulaFlex switch, which means you can use it as a standalone locally managed switch or via the cloud-managed Nebula platform, which is free to use but has some limited features.
As I have used Nebula extensively over the years, I quickly set this up using the Nebula app. You just scan the QR and add it to the organisation/site.
The Nebula app provides an easy way to manage your network away from your PC and I also find that it is great for sending me notifications when a networking device loses connectivity, allowing me to diagnose the problem as soon as it happens.
Nebula Interface & Settings

I have reviewed the Nebula cloud management system several times, including several of the Zyxel POE switches. This switch is mostly the same as the others. I am a big fan of cloud-managed networking as it brings all your networking hardware into one easy-to-manage system with network-wide insights.
The main screens are:
Dashboard: Provides site-wide insights that you can customise with different widgets.
Topology: This is self-explanatory; it provides a network topology of your Zyxel devices. You can also expand this to show all the clients connected to the devices. Devices can be listed by MAC address, but you can then click on the device and give it a friendly name, providing easier network management.
Summary Report: Provides a report on power consumption and port usage.
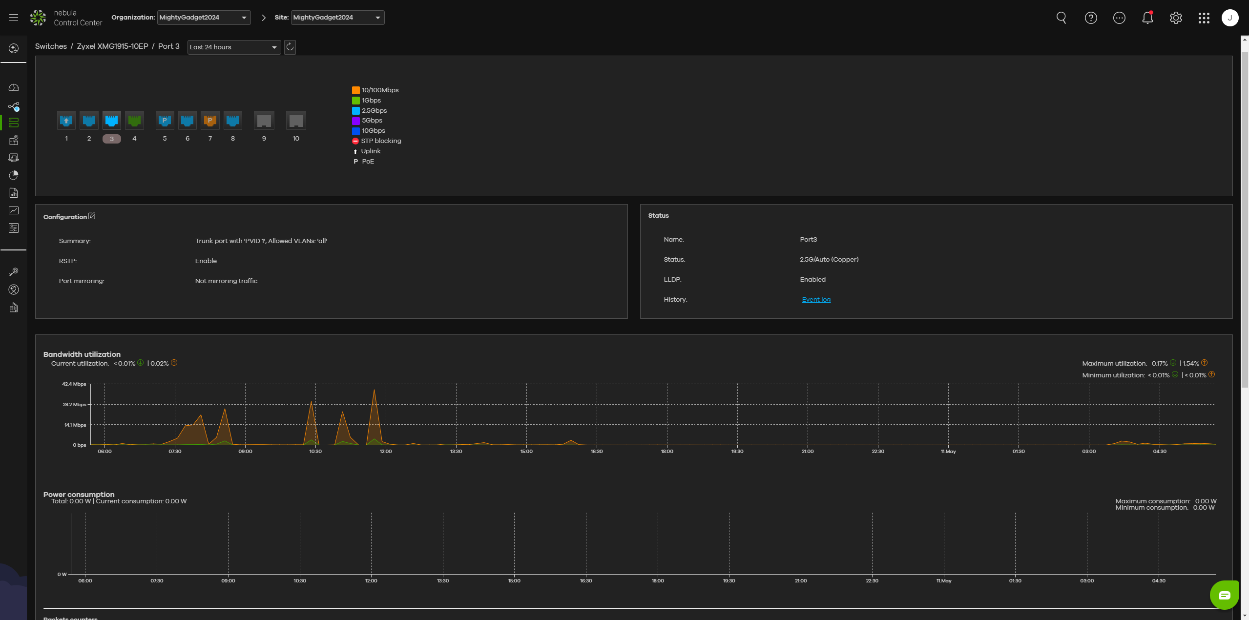
Switch Overview: Provides important information on the IP address, location, CPU usage, memory usage, ports in use, uplink usage and power usage. From hear you can also click to view the event log and generate a switch table to view all the devices by MAC address connected to witch port and VLAN.
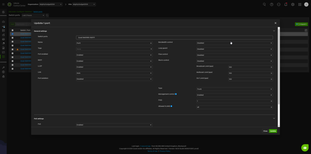
Configure Switch Ports: Allows you to control each switch port, including POE settings, RSTP, LLDP, port isolation, bandwidth control, loop guard, flow control, and more. In my screenshot, it shows a CRC error, which is likely due to my poor attempt at terminating cables.
Event Log: Provides a detailed log of all the events, which can be useful for troubleshooting.
Under the configuration pages, you also have additional settings that can be configured. Many of these, like advanced IGMP snooping, require a Nebula Pro licence.
Performance
I have a terrible mishmash of networking components. My first 2.5GbE POE switch was the EnGenius ECS2512FP, which retails for over £800 and has been my main switch for multi-gig connectivity. Then the affordable Zyxel GS1920-8HPv2 gigabit POE switch which is available for around £200.
I have now swapped out the GS1920 for this XMG1915, allowing my entire network to run on 2.5GbE or higher.
Performance has been flawless in a SOHO environment. There have been no disconnects, and throughput is as advertised.
Using the Zyxel XMG1915-10EP with Zyxel NWA130BE WiFi 7 Access Point
One of the main reasons for this switch is to drive next-generation WiFi 7 access points. I previously tested the Zyxel NWA130BE with my EnGenius switch powering it, but I cannot run it at full speed with the Zyxel switch.
The performance is identical to that of my previous tests, with me able to almost saturate the 2.5GbE connection when using 6GHz with 320MHz channel width at close range.
Power Usage
The XMG1915-10EP is listed as having a minimum power consumption of 7.75W and a maximum of 150W. The total POE budget is 130W, and POE++ (802.3bt Type 3) is capable of 60W per port, which is important as some WiFi 7 access points have high power requirements. The Zyxel WBE660S BE22000 requires up to 41W.
In my case, I only have the Zyxel NWA130BE and a single Reolink POE surveillance camera attached for POE. Then an additional 5 ports are in use, four of which are running at 2.5GbE.
The POE usage is reported at 13.5W, and my TP-Link smart plug reports 20W usage.
Price and Alternative Options
The price of the three models in the UK is:
- Zyxel XMG1915-18EP 16-Port: £464.90
- Zyxel XMG1915-10EP 8-Port: £276.90
- Zyxel XMG1915-10E 8-Port (not POE): £219.90
These are all available from Broadbandbuyer.com
For Ubuiqiti, the Pro Max 16 PoE costs around £383; it has 4x 2.5 GbE PoE++ ports and 12 GbE POE++ ports. They also have the Enterprise 24 PoE, which has 12×2.5GbE and 12xGbE POE++ ports and costs £767.
EnGenius has the ECS2510FP, which is an 8-port multi-gigabit (2.5G) layer 2+ PoE+ (802.3at/af) switch with a 240W budget and 2 SFP+ (10G) and is priced at $565 with no current UK availability.
TP-Link has the TL-SG3210XHP-M2 8-Port L2+ Managed 2.5GbE PoE+ for £347.
Home users wanting 2.5GbE POE can pick up unmanaged options from Amazon for under £100, which I wouldn’t really recommend for any business use.
TP-Link has the TL-SG105PP-M2 for just £152, which is good value for money, but I feel that Zyxel easily justifies the extra £120 for the cloud management, additional 3 POE ports and the 2 SFP+ cages.
Overall
The Zyxel XMG1915-10EP is a superb, relatively affordable 2.5GbE POE cloud-managed Layer 2 switch that perfectly complements the recently launched Zyxel NWA130BE WiFi 7 access point.
While Ubiquiti may dominate the prosumer and small business space (from what I can tell), Zyxel appears to be making significant moves to compete.
If you want to use both this switch and the NWA130BE WiFi 7 access point, the combination is more affordable than what Ubiquiti offers.
As always, Zyxel charges for some of the Nebula features, but I’d say most small businesses/SOHOs and consumers would be fine with the free tier of Nebula.
Zyxel XMG1915-10EP Review
-
Overall - 95%
95%
Summary
The Zyxel XMG1915-10EP is a superb addition to the Zyxel Nebula range of cloud-managed networking hardware.
It is a perfect option for anyone already invested in Zyxel Nebula, and the most attractively priced managed 2.5GbE POE++ switch I can find. Combined with the affordable NWA130BE, this combo is an excellent affordable alternative to Ubiquiti and also well worth considering over expensive WiFi 7 consumer mesh systems (if you don’t mind running some Ethernet).|The Zyxel XMG1915-10EP is a superb addition to the Zyxel Nebula range of cloud-managed networking hardware.
It is a perfect option for anyone already invested in Zyxel Nebula, and the most attractively priced managed 2.5GbE POE++ switch I can find. Combined with the affordable NWA130BE, this combo is an excellent affordable alternative to Ubiquiti and also well worth considering over expensive WiFi 7 consumer mesh systems (if you don’t mind running some Ethernet).
Pros
- Very affordable for a cloud-managed 2.5GbE POE++ switch
- Fanless design ideal for SOHO/prosumers
- Excellent features and performance
- Nebula is free to use but with some features limited
|
- Very affordable for a cloud-managed 2.5GbE POE++ switch
- Fanless design ideal for SOHO/prosumers
- Excellent features and performance
- Nebula is free to use but with some features limited
Cons
- Advanced Nebula features require a subscription, whereas Unifi is fully accessible with a UniFi Cloud Key
|
- Advanced Nebula features require a subscription, whereas Unifi is fully accessible with a UniFi Cloud Key















